Полное руководство по Яндекс Вебмастеру

Алексей Штарев
CEO PromoPult

Яндекс Вебмастер — бесплатный инструмент, с помощью которого можно контролировать работу сайта и его представление в поиске.
Именно с добавления в Вебмастер начинается «дружба» вашего ресурса с Яндексом.
Среди полезных функций сервиса:
- диагностика ошибок сайта, которые влияют на его доступность для пользователей и на позиции в поисковой выдаче;
 - представление подробной статистики по индексации страниц поисковыми роботами;
 - сбор и возможность редактирования важной информации о сайте — региональная принадлежность, зеркала адресов и пр.;
 - контроль размещения внешних ссылок;
 - инструменты для проверки основных технических параметров сайта.
 
Но это далеко не все. Рассмотрим подробнее, как Яндекс Вебмастер помогает владельцу сайта, SEO-специалисту и интернет-маркетологу.
Оглавление
- Как добавить сайт в Яндекс Вебмастер
 - Сводка — общая информация о сайте
 - Оптимизация сайта — быстрое выявление ошибок и подборка полезной информации от Яндекса
 - Диагностика сайта
 - Советы по оптимизации
 - Безопасность и нарушения
 - Качество сайта — официальная оценка от Яндекса
 - Показатели качества
 - Знаки качества
 - Сравнение с конкурентами
 - Достижения и статистика
 - Рекомендации
 - Отзывы
 - Эффективность — подбор и мониторинг запросов, анализ рынка
 - Аналитика трафика и ассортимента (бета)
 - Подбор запросов и анализ рынка (бета)
 - Мониторинг запросов
 - Статистика запросов
 - Статистика страниц
 - Управление группами
 - Индексирование — все, что робот Яндекса знает о сайте
 - Статистика обхода
 - Страницы в поиске
 - Структура сайта
 - Все страницы
 - Проверка страницы
 - Мониторинг важных страниц
 - Переобход страниц
 - Файлы Sitemap
 - Обход по счетчикам
 - Переезд сайта
 - Скорость обхода
 - Заголовки и описания
 - Рендеринг страниц JavaScript (бета)
 - Инструменты — проверка технической оптимизации сайта
 - Анализ robots.txt
 - Анализ файлов Sitemap
 - Проверка ответа сервера
 - Удаление страниц из поиска
 - Проверка мобильных страниц
 - XML-валидатор
 - Валидатор микроразметки
 - Проверка наличия НУЦ сертификата
 - Представление в поиске — первое знакомство пользователя с сайтом
 - Свежее и актуальное
 - Сниппеты и ответы
 - Быстрые ссылки
 - Региональность
 - Услуги и предложения в поиске
 - Фиды и ошибки
 - Статистика фидов
 - Ссылки — проблемы внутренней перелинковки и динамика линкбилдинга
 - Внутренние ссылки
 - Внешние ссылки
 - Неработающие ссылки
 - Обучение — короткие видео по актуальным разделам Вебмастера
 - Настройки, справка и поддержка — упрощаем работу с сервисом
 - Уведомления
 - Справка и поддержка
 - Права доступа
 - Привязка к Яндекс Метрике
 - Иконка ИКС
 - Полезные сервисы
 
Как добавить сайт в Яндекс Вебмастер
Авторизуйтесь в аккаунте Яндекса и на главной странице Вебмастера через кнопку «Вход». Далее нажмите плюс или кнопку «Добавить»:

Введите корректный адрес сайта и нажмите «Добавить»:

При добавлении ресурса определитесь, как он должен отображаться в поиске — с префиксом www или без. Для Яндекса это имеет значение.
Изменить настройки можно будет в любое время в соответствующем разделе Вебмастера.
Обязательно пропишите https вместо http перед основным адресом, если на вашем сайте установлен сертификат безопасности ssl.
Далее подтвердите ваши права на владение сайтом одним из трех способов.
1. Добавление метатега.

Сгенерированный метатег нужно вставить в код главной страницы, перед закрывающим тегом </head>. Для этого найдите в корневом каталоге сайта файл header.php одним из способов:
- через FTP, с помощью специальной программы (Filezilla или подобной);
 - непосредственно в CMS сайта.
 
2. Создание специального HTML-файла.

Чаще всего владельцы сайтов используют именно этот метод подключения. Нужно просто скопировать код и вставить его в файл или скачать готовый файл и разместить его в корневом каталоге.
3. Добавление записи в DNS домена. TXT-запись в DNS вносится через панель управления хостинга, на котором расположен домен.

Не забудьте проверить, правильно ли вы разместили тег, файл или запись. Для этого нажмите на кнопку «Проверить» внизу.
В Вебмастере есть возможность быстро подтвердить права на сайт в конструкторе Tilda, CMS 1С-Битрикс, а также получить инструкции для других популярных CMS.

Читайте подробные гайды по SEO для сайтов на Tilda и 1С-Битрикс.
После того как права подтверждены, можно приступать к работе. Права управления также можно передать другим пользователям. Об этом расскажем ниже.
Сводка — общая информация о сайте
Это дашборд с визуализацией основной информации, предоставляемой Вебмастером. Здесь вы можете быстро узнать о проблемах сайта и последних изменениях в индексе, а также получить ответы на вопросы о продвижении в поиске.
В верхней части страницы — ссылки на рекламные предложения Яндекса и советы из блогов:

Всего на странице «Сводка» 7 блоков:
1. Диагностика. Проблемы сайта — сообщения об ошибках, влияющих на корректную работу ресурса, и ссылка на рекомендации по оптимизации.

2. Дубли заголовков и описаний — общая информация о количестве повторяющихся метатегов title и description.

3. Яндекс Бизнес — ссылка на профиль организации, оценка пользователей и советы системы.

Как создать эффективный профиль в Яндекс Бизнесе, мы подробно рассказали здесь.
4. Клики в поиске — график общего числа переходов на сайт из поиска (по дням за последний месяц), а также подробная статистика показов и переходов по конкретным запросам. Здесь можно узнать, как сайт ранжировался в выдаче в последнее время.

5. Обновления поиска — список добавленных и исключенных страниц в индексе. Красными минусами обозначены страницы, удаленные из поиска в последнее время, зелеными плюсами — недавно включенные в него. На гистограмме массив удаленных ссылок обозначен серым цветом.

6. История обхода — сводка страниц, которые изменили свой статус за последнее время. Особое внимание стоит обратить на страницы со статусом 4XX. Как правило, этот статус означает ошибку 404 – недоступность страницы на сервере.

7. Динамика ИКС — график показателя качества сайта. ИКС исчисляется на основе множества параметров, в основе которых — взаимодействие посетителя с сайтом и удовлетворенность аудитории. Значение ИКС меняется со временем.

Кликнув по заголовку любого блока, можно быстро перейти в соответствующий подраздел Вебмастера.
Оптимизация сайта — быстрое выявление ошибок и подборка полезной информации от Яндекса
Диагностика сайта
В этом подразделе Вебмастер сообщает об ошибках, влияющих на работу и правильную индексацию ресурса. Все возможные ошибки делятся на 4 категории:
- Фатальные — самые серьезные нарушения. К ним относятся недоступность сервера, проблемы с безопасностью, невозможность для поискового робота проиндексировать сайт.
 
Решать такие проблемы нужно незамедлительно, иначе пользователи просто не смогут попасть на ваш ресурс.
- Критичные — также серьезные проблемы, но уже не влияющие напрямую на доступность ресурса для посетителей. Это неработающие внутренние ссылки, неправильная настройка SSL-сертификата и медленный ответ сервера.
 - Возможные — проблемы, влияющие на индексацию сайта, а значит, и на его позиции в поиске. В эту группу входят ошибки в метатегах, файлах robots.txt и sitemap.xml, в работе счетчика Яндекс Метрики.
 - Рекомендации — советы Яндекса по доработке сайта для улучшения его ранжирования. Например, здесь поисковик сообщает об отсутствии фавиконки на сайте.
 
Подробнее обо всех параметрах, которые могут отражаться в Вебмастере, можно прочитать по ссылке:

Для удобства пользователя на странице есть фильтрация по категориям ошибок.

Если на сайте обнаружена конкретная проблема, Вебмастер покажет дату ее появления и предложит проверить ее актуальность:

Чтобы оспорить наличие указанной ошибки, нужно обратиться в службу технической поддержки Вебмастера.
Исчерпывающую информацию о проблемах на сайте можно получить в результате SEO-аудита в PromoPult. Три пакета услуг под разные потребности, аналитика и рекомендации для внедрения
Реклама. ООО «Клик.ру», ИНН:7743771327, ERID: 2Vtzqws889D
Советы по оптимизации
Раздел представляет собой пошаговую инструкцию по оптимизации сайта с использованием возможностей Вебмастера. Если на ресурсе есть проблемы, вы увидите отметку об этом в виде восклицательного знака и сразу получите совет по исправлению ситуации. Например, Яндекс укажет на страницы-дубли и расскажет, как их избежать.

Безопасность и нарушения
В этом разделе Вебмастер сообщает о подозрительных действиях на сайте, которые могут привести к исключению из выдачи или к значительному понижению позиций. И это касается не только наличия на страницах вредоносного кода, который несет прямую угрозу для пользователей. Яндекс часто накладывает санкции за манипуляции с результатами поиска, такие как:
- перенаправление посетителей сайта на сторонний ресурс (так называемые дорвеи);
 - использование скрытого или малозаметного текста с ключевыми словами;
 - наполнение сайта SEO-текстами с большим количеством ключей, не несущих в себе важной информации, то есть спам;
 - наличие на страницах вторичного, не несущего смысла контента, или полное копирование материалов со сторонних ресурсов;
 - большое количество внешних ссылок сомнительного качества;
 - имитация действий пользователей на сайте с целью улучшения поведенческих факторов ранжирования;
 - кликджекинг — размещение невидимых дополнительных элементов поверх основных форм и кнопок для получения персональных данных пользователей без их согласия.
 
При отсутствии нарушений вы увидите такое сообщение:

В противном случае Вебмастер расскажет об имеющейся проблеме, принятых ограничительных мерах и путях исправления ситуации.
Для своевременной защиты от вирусов рекомендуем устанавливать на сервер антивирусное ПО и не использовать непроверенные плагины для CMS. Безопасность для пользователя — главное условие попадания сайта в выдачу.
Качество сайта — официальная оценка от Яндекса
Показатели качества
В этом разделе представлена статистика изменения показателя ИКС сайта и некоторые другие показатели. С помощью календаря сверху можно выбрать произвольный период или воспользоваться предустановленными — месяц, квартал или год.

Корреляция между величиной показателя ИКС и позициями в выдаче не всегда прямая, т.к. Яндекс оценивает сайты по множеству различных параметров.
Совет по улучшению ИКС сайта. Для роста показателя ИКС важно, чтобы у сайта был стабильный трафик и хорошие конверсионные показатели. Работайте с поведенческими факторами, делайте контент интересным и полезным для пользователей.
Знаки качества
Что сделать, чтобы получить знаки Яндекса:
- «Защищенное соединение» — установить SSL-сертификат;
 - знаки официальности — заполнить профиль организации в Яндекс Бизнесе;
 - «Товары» — на этот знак повлиять нельзя, Яндекс сам определяет сайт как магазин.
 
Подробно о видах знаков и способах их получения — в Справке Яндекса.
На странице подраздела можно увидеть, как близко ваш сайт находится к получению того или иного знака:

Сравнение с конкурентами
Яндекс Вебмастер дает возможность узнать показатели качества сайтов конкурентов и сравнить их с показателями вашего сайта. Для этого добавьте неограниченное количество конкурентов с помощью ссылки:

Сайты можно отсортировать по самому важному показателю — ИКС.

Достижения и статистика
Здесь указана информация о показателях, важных для продвижения ресурса: проблемы сайта, сводка по мониторингу важных страниц и другие.

Рекомендации
Советы от Яндекса о том, какие действия предпринять для улучшений позиций сайта и привлечения трафика.

Отзывы
В подразделе можно работать с двумя типами отзывов:
- Отзывы о сайте — их оставляют авторизованные пользователи Яндекс Браузера. Такие отзывы должны относиться именно к интернет-ресурсу, рассказывать об удобстве работы с ним.
 - Отзывы об организации — отзывы о вашей компании, оставленные пользователями Яндекс Карт.
 
На отзывы можно и нужно отвечать — благодарить за высокую оценку или разбираться с негативом. Также может быть показана шкала с соотношением положительных и отрицательных отзывов.

На оба типа отзывов можно ответить прямо в интерфейсе Вебмастера:

Подключайте SEO-модуль в PromoPult и получите комплексную оптимизацию сайта по чек-листу: технический аудит, анализ конкурентов, бесплатные инструменты для сбора и группировки семантики, внутреннюю и внешнюю оптимизацию, контент под информационные запросы. Протестировать SEO можно бесплатно за 2 недели. Предоплата не нужна. Оцените рост позиций и трафика и примете решение, продолжать ли продвигаться дальше.
Реклама. ООО «Клик.ру», ИНН:7743771327, ERID: 2Vtzqws889D
Эффективность — подбор и мониторинг запросов, анализ рынка
Один из самых важных разделов Вебмастера для интернет-маркетолога и SEO-специалиста. Здесь можно отследить, как часто и по каким запросам сайт показывается в результатах поиска, подобрать эффективные ключевые слова для продвижения, проанализировать трафик и предложения в нише.
Аналитика трафика и ассортимента (бета)
Раздел представляет собой таблицу с двумя вкладками — для товаров и медицинских услуг. Здесь можно проанализировать популярные товарные категории, бренды и товары, сравнить цены, посмотреть данные по конкретному региону или сайту. Управлять представлением удобно при помощи фильтров. Есть возможность скачать информацию для дальнейшей работы.

Подробно о возможностях раздела — в Справке, кратко инструкция изложена во вкладке «Обучение»:

Подбор запросов и анализ рынка (бета)
Это сервис подбора ключевых слов, интегрированный в Вебмастер. По основному запросу можно собрать все возможные вариации с учетом региона, минус-слов, конкурентности, спроса и других показателей. Данные можно выгрузить в XLS.

Как работать с разделом, читайте в Справке Яндекса.
Мониторинг запросов
Подраздел позволяет отслеживать неограниченное количество запросов, по которым продвигаемый сайт показывается в выдаче.
Кроме стандартных параметров, таких как показы, клики, позиции и CTR, в подразделе доступен новый показатель — Спрос. Он показывает популярность поискового запроса у пользователей.
Таблица отслеживания настраивается с помощью фильтров вверху страницы. Например, выбираются запросы с количеством показов не меньше 10 или средней позицией не выше 5.

Посмотреть статистику можно не только по поисковым фразам, но и по отдельным URL сайта.
Статистика запросов
Чтобы изучить общую статистику по сайту, выберите группу «Все запросы»:

Отдельно можно посмотреть график по избранным вами запросам, выбрав соответствующий пункт меню.
По умолчанию на странице показываются 4 графика:
- Показы — сколько раз сайт попадал в результаты поиска по всем запросам.
 - Клики — количество переходов из поиска.
 - CTR — процентное соотношение показов и кликов.
 
Вкладка «Показатель» в меню позволяет убрать из представления ненужные графики и рассмотреть один конкретный, для более детального изучения статистики:

Графики также можно настроить по географическому принципу с помощью специального поля. По многим запросам региональная выдача Яндекса может значительно различаться.

Чтобы увидеть статистику показов и переходов с мобильных устройств, выберите соответствующий пункт в выпадающем меню. Резкие различия трафика с десктопов и мобильных могут говорить о проблемах с мобильной версией сайта.

Настроить временной период можно с помощью календаря в меню.

Подробные данные по дням удобнее изучать в таблице. Здесь показаны не только текущие значения, но и различия с предыдущим периодом. Красные числа обозначают отрицательную динамику, зеленые — положительную:

Иконка диаграммы слева обозначает, включен ли данный пункт в визуализацию на графике выше:

На вкладке «Популярные запросы» можно посмотреть показы, клики и CTR и прочие показатели по конкретным поисковым фразам:

По клику на значок шестеренки слева можно включить в таблицу дополнительные параметры:

Значок диаграммы позволяет построить график по выбранному запросу.
Для детальной диагностики самые важные ключевые фразы рекомендуем добавлять в Избранные. Делается это в следующем подразделе — «Управление группами». Учтите, что статистика собирается не сразу, а через несколько дней.

Готовые отчеты с нужными метриками можно скачать в CSV формате верху страницы:

Статистика страниц
По структуре подраздел похож на предыдущий. Разница в том, что здесь анализируются показы и переходы не по поисковым запросам, а по конкретным страницам сайта. Выбрать нужную страницу для изучения можно во вкладке справа. Для удобства в ней есть строка поиска.

Управление группами
Создайте собственные группы запросов, чтобы быстро анализировать интересующие данные. Делается это в несколько шагов.
1. Кликните по кнопке «Создать группу» и в открывшемся окне напишите название.

2. Добавьте список запросов вручную или загрузив готовый файл.


Второй вариант создания группы запросов — отбор через фильтр. На скриншоте показан пример настройки фильтра для фраз, средняя позиция которых входит в топ-10:

В этом же подразделе формируется группа Избранное. Просто зайдите в группу «Все запросы», отметьте нужные фразы галочкой и нажмите кнопку внизу:

Совет по интерпретации данных. Изучайте не только изменение показателей в динамике, но и их соотношение между собой. Например, если число показов растет, но клики остаются на прежнем уровне или падают — возможно, на сайте есть проблема со сниппетами.
Индексирование — все, что робот Яндекса знает о сайте
Страницы сайта попадают в результаты поиска или выпадают из него после того, как робот Яндекса побывает на них и присвоит им определенный статус. Обходы роботов происходят регулярно. Поэтому важно следить за динамикой индексирования.
Статистика обхода
На графике видно количество страниц, недавно добавленных в индекс, и страниц, изменивших свой статус:

График строится за последнюю неделю.
В таблице перечислены адреса страниц и их статусы. Вот основные обозначения, которые стоит отслеживать.
- N/a — статус страницы не был известен до последнего обхода;
 - 200 ОК — ответ сервера правильный, страница работает корректно;
 - 301 Moved Permanently — на странице настроен редирект, то есть постоянное перенаправление на другой URL;
 - 404 Not Found — страница не существует или недоступна на сервере.
 
Подробнее о том, что скрывается за этими числами и как правильно интерпретировать ответ сервера, читайте в нашей статье.
Статусы можно отфильтровать. Для примера выделим страницы, которые по какой-либо причине стали недоступны:

Если необходимо проверить страницы из конкретной части сайта, например, раздела каталога, выберете его в меню вверху страницы:

Страницы в поиске
Когда нужно быстро узнать, какие страницы были добавлены в индекс, а какие удалены (и главное, почему) загляните в этот подраздел.
График вверху показывает общую сводку добавления и выпадения страниц. Настроить его можно аналогично графику из предыдущего раздела — по времени изменений и по разделам сайта.

Снизу указан полный перечень страниц с адресами и заголовками. Для выбывшей страницы Яндекс указывает точную причину исключения. Нажмите на троеточие рядом с ней, и вы узнаете более подробную информацию. Там же есть ссылки, которые помогут решить возникшую проблему при необходимости.

Если вам, допустим, нужно найти все страницы, удаленные роботом из-за запрета в robots, воспользуйтесь фильтром:

База поиска меняется регулярно, так что советуем заглядывать в этот раздел как можно чаще.
Структура сайта
Яндекс видит структуру вашего сайта по-своему. Именно поэтому здесь могут быть отображены не все разделы. Если в каталоге сайта меньше 10 страниц, он не будет учтен.
Добавить нужный раздел вы можете самостоятельно, нажав на кнопку внизу:

Закрыть от индексации определенный раздел сайта можно через специальную запись в файле robots.txt.
Все страницы
В этом подразделе вы можете скачать архив страниц, находящихся в поиске. Архив формируется на основе файла Sitemap.xml и содержит все важные сведения о проиндексированных страницах.

Проверка страницы
Здесь владелец сайта может узнать, как поисковые роботы видят сайт. При анализе URL Вебмастер выдает следующую информацию:
- meta-данные страницы;
 - статус ответа сервера;
 - данные о работе JS скриптов;
 - дата последнего обхода роботом;
 - скриншот и текстовая версия страницы.
 
В этом подразделе также есть ссылка на настройку обработки JavaScript сценариев на сайте. JS компоненты влияют на скорость загрузки страниц и поведенческие факторы.

Мониторинг важных страниц
Получить отчет о состоянии самых важных для продвижения сайта страниц можно здесь. Обычно это посадочные страницы, разделы каталога и карточки товаров (в случае интернет-магазинов).
Создать список для контроля можно самостоятельно или воспользовавшись рекомендациями Яндекса.
Нажмите на ссылку, чтобы перейти к списку рекомендованных страниц:

Добавьте страницы к мониторингу по отдельности или все вместе:

Уведомления об изменениях на страницах будут приходить вам на почту или в раздел Вебмастера. Настроить уведомления можно в соответствующем разделе. Так вы будете удобным способом узнавать, что нового и важного произошло на сайте.

Переобход страниц
Чтобы робот быстрее проиндексировал ваши новые статьи или только что добавленные в каталог товары, сообщите ему о них через этот подраздел.
Просто загрузите список адресов и нажмите «Отправить».
Все отправленные страницы будут отображаться в списке внизу. Там же вы увидите статус обхода.

Суточный лимит на переобход страниц зависит от показателя ИКС сайта. Для сайтов с ИКС меньше 10 это всего 30 страниц. На сайтах с показателем от 1000 на переобход можно отправить до 240 страниц в сутки, далее число страниц пропорционально растет. Дневной лимит для вашего сайта показан под полем ввода URL:

Файлы Sitemap
создается, чтобы помочь роботу понять структуру вашего ресурса. Он представляет собой карту сайта в формате xml с перечислением всех значимых страниц.
При наличии Sitemap сайт должен быстрее индексироваться и корректнее ранжироваться в поиске.
Если ссылки на файлы указаны в robots.txt, они автоматически отобразятся в Вебмастере. При этом вы можете добавить Sitemap самостоятельно, указав его адрес:

В подразделе также можно проследить, корректно ли проиндексированы карты сайта:

Обход по счетчикам
Чтобы робот тщательнее обходил ваш сайт, а Яндекс быстрее узнавал о новых страницах, включите функцию обхода по счетчикам. Сделать это можно в разделе «Настройки» → «Привязка к Яндекс Метрике».
Когда счетчик будет привязан, включите обход. Посмотрите примеры страниц, найденных Яндексом, нажав на кнопку:

Среди новых страниц могут быть те, которые не должны появляться в поиске. Скройте их от робота удобным для вас способом.
Переезд сайта
Этот подраздел может понадобиться, если вы:
- Установили на сайт SSL-сертификат безопасности и переходите на версию сайта с префиксом https.
 - Меняете главное зеркало сайта с версии без www в начале на версию с www или наоборот.
 
Чтобы осуществить переезд, выполните 3 несложных действия:
1. Добавьте в Вебмастер новую версию сайта
2. В старой версии в подразделе Переезд сайта поставьте нужную галочку.

3. Нажмите Сохранить.
Помните, что переезд может занять до двух недель.
При смене адреса не забудьте сгенерировать новые файлы Sitemap.
Скорость обхода
Под скоростью обхода подразумевается то, с какой интенсивностью роботы будут проверять сайт. Яндекс дает возможность установить ваши рекомендации по скорости.
Выберите пункт «Задать вручную» и сдвиньте ползунок в нужную сторону:

Уменьшить скорость обхода рекомендуется, если ваш сервер испытывает перегрузки от частой активности поисковых агентов.
Увеличить скорость стоит, если контент на вашем сайте обновляется очень часто и вам важно, чтобы он индексировался быстро.
Заголовки и описания
Это инструмент, позволяющий быстро выявить одинаковые title и description на сайте.

Что полезного есть в этом отчете:
- сводные данные по количеству и проценту URL с дублирующимися title и description;
 - советы со ссылками на рекомендации Яндекса, как исправить проблему;
 - примеры страниц с дублями заголовков и описаний (можно воспользоваться переключателем);
 - дата последнего обхода этих страниц роботом;
 - возможность выгрузить данные из отчета в таблицу XLS или CSV, чтобы полностью увидеть содержание метатегов.
 
Инструмент полезен сайтам с большим количеством страниц, в первую очередь — блогам и интернет-магазинам, в которых часто возникают дубли заголовков и описаний из-за особенностей CMS.
Если на вашем сайте обнаружены дубли, уникализируйте заголовки и описания, закройте от индексации «мусорные» страницы и отправьте URL-адреса на переобход.
Рендеринг страниц JavaScript (бета)
Здесь владелец сайта может напрямую указать роботу, как следует обрабатывать встроенные скрипты на страницах. Всего доступно 3 опции:
- рекомендую рендерить — опция подходит для большинства сайтов;
 - на усмотрение робота Яндекса — опция для ресурсов с большим количеством JS скриптов, которые могут негативно сказываться на загрузке и отображении сайтов;
 - не рендерить — рекомендуется для сайтов с настроенным пререндерингом.
 

В этом же подразделе можно проверить, как конкретная страница сайта отображается с прогрузкой JS и без неё.
Инструменты — проверка технической оптимизации сайта
Анализ robots.txt
В файле robots.txt можно закрыть от индексации отдельные страницы и целые разделы сайта, которые не должны попасть в поиск. Обычно это дубли страниц, административные разделы и конфиденциальные данные пользователей.
Вебмастер подгрузит файл robots.txt автоматически, когда вы добавите его в корневой каталог сайта.
Чтобы проверить robots на наличие ошибок, нажмите соответствующую кнопку. Если в результатах вы увидите надпись «0 ошибок» — файл составлен корректно.

Еще одна полезная функция подраздела — проверка отдельных страниц на запрет индексации.
Введите в специальное поле адреса интересующих вас страниц и нажмите «Проверить»:

Если в результатах появилась зеленая галочка — страница доступна для робота и он ее проиндексирует.
Красная надпись отражает правило, по которому страница закрыта для индексации.
Анализ файлов Sitemap
Карты сайта в xml формате размещаются в корневом каталоге сайта. Сгенерировать их можно с помощью плагина CMS или в сторонней программе.
В подразделе Вебмастера можно проверить файлы sitemap.xml на наличие ошибок.
Скопируйте текст полностью или загрузите готовый файл. Самый простой способ проверки — через URL-адрес.
Если файл составлен правильно, Вебмастер сообщит, что ошибок не найдено.

При наличии проблемы сервис подскажет ее тип и укажет конкретную строку.
Проверка ответа сервера
Для корректной работы сайта важно, чтобы:
- сервер при обращении отдавал правильный код ответа — 200 ОК;
 - ответ сервера был быстрым — не больше 1000 мс, в идеале меньше 200 мс.
 
В ином случае пользователи не смогут попасть на сайт или будут покидать его из-за слишком медленной загрузки.
При проверке страницы в Вебмастере вы получите все необходимые данные. Для этого просто введите URL:

Удаление страниц из поиска
Чтобы удаленные с сайта или недавно закрытые от индексации страницы быстрее покинули поиск, воспользуйтесь этим инструментом.

Для страниц, принадлежащих одному разделу сайта или содержащих в URL одинаковые символы, доступно массовое удаление:

По правилам Яндекса, удалить из поиска можно только те страницы, которые:
- при обращении робота к их адресу дают ответ сервера с кодом 404, 403 или 410;
 - запрещены для индексации через файл robots.txt или метатег noindex.
 
Проверка мобильных страниц
Яндекс не отстает от Google в плане активного развития мобильной выдачи. Это вполне объяснимо, ведь с каждым годом доля пользователей, запускающих поиск с мобильных и планшетов, только растет.
Проверить, соответствует ли содержимое вашего сайта трендам, можно с помощью этого подраздела.
В идеале сайт должен получить зеленые галочки рядом с каждым из пунктов чек-листа.

XML-валидатор
У Яндекса существует несколько партнерских программ, через которые различные компании могут публиковать свои предложения и услуги. Например, риэлторским агентствам выгодно размещать свои объекты на сервисе Яндекс Недвижимость. Для этого нужно периодически отправлять Яндексу большое количество данных через специальный файл — XML-фид.
Чтобы данные загрузились и отображались корректно, XML-фид должен быть настроен правильно.
Для проверки XML кода выберете интересующий вас сервис Яндекса и способ отправки данных.

Валидатор микроразметки
нужна, чтобы поисковик лучше понимал, какие именно данные размещены на странице — адрес организации, отзывы пользователей или карточки товаров. Часто наличие микроразметки улучшает вид сниппета в результатах выдачи.
Проверить валидность кода микроразметки можно указав адрес интересующей вас страницы.

При наличии ошибки (например, отсутствии нужного поля разметки) Вебмастер выдаст предупреждение.
С помощью валидатора можно также проверить микроформаты hCard и hRecipe, поддерживаемые Яндексом.
Проверка наличия НУЦ сертификата
Здесь можно проверить наличие сертификата безопасности от Национального удостоверяющего центра. Сертификат обеспечивает защищенное соединение для домена и полностью заменяет международные аналоги.
Представление в поиске — первое знакомство пользователя с сайтом
Свежее и актуальное
Чтобы новая информация на сайте быстрее попадала в результаты поиска, настройте RSS ленту через этот подраздел. Это особенно актуально для новостных и спортивных сайтов.

С инструкцией по созданию и размещению RSS фида можно ознакомиться здесь.
Сниппеты и ответы
Все рекомендации Яндекса по улучшению сниппета сайта собраны в этом подразделе.
— это оформление ссылки на ваш сайт на странице результатов поиска. Работать со сниппетом важно, ведь от него напрямую зависит показатель кликабельности.

Расширенный сниппет с быстрыми ссылками сайта PromoPult
В меню справа зелеными галочками отмечены рекомендации, которые уже выполнены на сайте:

Раздел содержит множество ссылок на статьи Яндекс Справки. Рекомендуем с ними ознакомиться.
Быстрые ссылки
Ссылки, показываемые в сниппете, формируются Яндексом автоматически. Вы можете лишь отключить их показ (нажав на галочку) или убрать из списка конкретные страницы (нажав на значок слева).
Для некоторых ссылок Яндекс предлагает несколько вариантов названий. Выбрать тот, что вам больше нравится, можно нажав на стрелочку.

Отметка «new» означает, что ссылка добавлена недавно. Значок «cng» появится, если у ссылки сменится название или появятся новые доступные варианты.
Совет по формированию быстрых ссылок. Чтобы важные для вас страницы попали в сниппет, включайте их в основное меню на главной странице и прописывайте в title короткие понятные названия.
Региональность
Чтобы ваш сайт показывался только пользователям из городов, в которых вы работаете, настройте региональную привязку. Действуйте двумя путями:
- Через информацию об организации в Яндекс Бизнесе. Способ подходит компаниям, имеющим филиалы в разных регионах.
 - Через настройки в разделе «Региональность» Вебмастера.
 

Чтобы задать или изменить регион, нажмите на кнопку «Изменить регион». В открывшихся полях задайте желаемый регион и укажите подтверждающую ссылку (например, страницу Контакты). После этого запрос отправится на модерацию.

Для сайтов, которым не важна региональная привязка (например, информационных ресурсов) есть возможность сообщить об этом Яндексу, нажав на кнопку «Нет региона».
Помните, что поддомены Вебмастер считает отдельными сайтами. То есть каждый поддомен нужно добавлять в сервис отдельно, указывая целевой регион. То же касается и разных языковых версий сайта — для русского, английского и т. д.
Услуги и предложения в поиске
Фиды и ошибки
Здесь вебмастера загружают фиды для добавления своих предложений в товарный блок поиска Яндекса.
Если по какой-то причине Яндекс отклоняет загруженные офферы, он сообщает об этом во вкладке «Ошибки и рекомендации». Здесь же можно запросить консультацию специалиста Яндекса по телефону.

Для корректной работы инструмента необходимо подключить Яндекс Метрику.
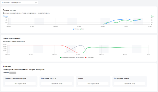
Статистика фидов
Что представлено в этом разделе:
- оценка полноты ассортимента, который вы передали в YML-фидах
 

- рекомендации по увеличению полноты ассортимента;
 - динамика показов и кликов в поиске по товарам Яндекса;
 - статусы товарных предложений;
 - возможность быстро перейти в отчеты Метрики.
 

Ссылки — проблемы внутренней перелинковки и динамика линкбилдинга
Внутренние ссылки
То, как страницы связаны между собой внутри сайта, имеет важное значение в SEO-продвижении.
служит для перераспределения веса страниц. Чем больше ссылок имеет та или иная страница, тем важнее она выглядит в глазах поисковика.
Удобная навигация улучшает поведенческие факторы, уменьшая показатель отказа и увеличивая среднее время пребывания пользователя на сайте.
На графике в подразделе показана динамика количества неработающих внутренних ссылок.
Во вкладке вверху можно отфильтровать причину, по которой ссылка не работает:

В таблице указаны конкретные URL-адреса битых ссылок и ссылающихся страниц.

Внешние ссылки
Значение внешнего продвижения для SEO снизилось за последние годы. Но все же качественные внешние ссылки еще учитываются при ранжировании.
В подразделе можно ознакомится с общим количеством ссылок и его динамикой:

Также можно узнать статистику показателей ИКС сайтов-доноров:

И оценить преобладающие доменные зоны:

Внизу подраздела указаны конкретные адреса ссылок и их анкоры. Таблицу можно отфильтровать по разным параметрам, в том числе по показателю ИКС ссылающихся сайтов:

В PromoPult есть собственная технология продвижения внешними ссылками PromoPult Max. Она позволяет в короткие сроки (от двух недель!) получить взрывной рост позиций в поиске и увеличение органического трафика. О результатах рассказываем в кейсах. Оцените эффективность технологии бесплатно за две недели.
Реклама. ООО «Клик.ру», ИНН:7743771327, ERID: 2Vtzqws889D
Неработающие ссылки
На этой вкладке собрана вся информация о битых ссылках: внутренних, внешних и исходящих. В таблице указываются источник и донор ссылки, а также код ошибки.
Для удобства обработки все данные можно скачать в форматах XLS и CSV.

Обучение — короткие видео по актуальным разделам Вебмастера
На июль 2025 года в этом разделе Вебмастера размещен мини-курс из четырех коротких видеороликов, в которых эксперты Яндекса рассказывают:
- как работать со спросом и анализировать нишу;
 - как подбирать релевантные ключевые запросы;
 - как анализировать популярные сайты и страницы в поиске Яндекса;
 - как создать эффективную посадочную страницу.
 
Можно получить конспект и материалы курса в Телеграм.
Настройки, справка и поддержка — упрощаем работу с сервисом
Эти разделы в новом интерфейсе Вебмастера «переехали» вниз и обозначены иконками:

Уведомления
Чтобы быть всегда в курсе событий, настройте уведомления Вебмастера удобным для себя способом:
- на почту;
 - внутри сервиса;
 - пуш-уведомления;
 - алерты в Телеграм.
 
Кликните напротив нужного способа и сделайте иконку уведомления активной:

Если вы не внесете изменения, уведомления будут приходить с настройками по умолчанию. Посмотреть их можно по ссылке https://webmaster.yandex.ru/settings/.
Справка и поддержка
Клик на значок вопроса вызывает меню со ссылками на справку Вебмастера, чаты и телеграм-канал.

Права доступа
Если вам нужно передать права на управление сайтом стороннему исполнителю, введите название его аккаунта Яндексе в строку внизу. Выше перечислены все пользователи, у которых уже есть доступ к Вебмастеру этого сайта.

Привязка к Яндекс Метрике
Чтобы связать Вебмастер и Метрику, нажмите кнопку «Добавить счетчик». В открывшемся окне введите номер счетчика.

Подтвердить права на управление нужно будет и в Метрике. После подтверждения вы сможете воспользоваться функцией «Обход по счетчикам» в разделе «Индексирование».
Иконка ИКС
Если вы хотите сообщить посетителям и потенциальным партнерам, что ваш сайт качественный и заслуживает доверия по мнению Яндекса, это легко сделать, добавив на страницы иконку показателя ИКС.
- Выберите нужный цвет и язык иконки.
 - Скопируйте сгенерированный код.
 - Вставьте код в футер на сайте.
 

Полезные сервисы
В последнем разделе меню Вебмастера содержатся ссылки на сервисы Яндекса для бизнеса:

Вебмастер дает комплексную картину того, как Яндекс видит сайт. Пользуясь доступными в сервисе инструментами, вы сможете улучшить положение ресурса в выдаче, наладить стабильный поток органического трафика и лидов из поиска.

Алексей Штарев
CEO PromoPult
Источник: blog.promopult.ru
